コンテンツにスキップ

ラズパイでCO2をはかる

概要

ラズパイにCO2センサー mh_z19 で二酸化炭素を測定し、node-exporter でデータ取得し、prometheusでグラフ化する。
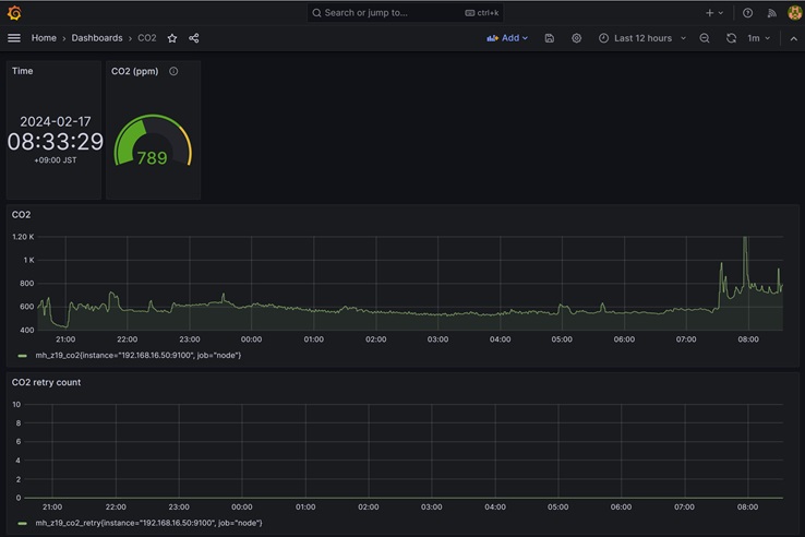
グラフ
mh_z19図

ラズパイ設定

シリアル設定

rootで作業

sudo su -
raspi-config
3 Interface Options

 I1 SSH         Enable/disable remote command line access using SSH   
  I2 VNC         Enable/disable graphical remote desktop access        
  I3 SPI         Enable/disable automatic loading of SPI kernel module 
  I4 I2C         Enable/disable automatic loading of I2C kernel module 
☆I5 Serial Port Enable/disable shell messages on the serial connection
  I6 1-Wire      Enable/disable one-wire interface                     
  I7 Remote GPIO Enable/disable remote access to GPIO pins             
Would you like a login shell to be accessible over serial? で「いいえ」を選択する
Would you like the serial port hardware to be enabled? で「はい」を選択する

再起動

reboot

pip install

sudo su -
apt update
apt upgrade
apt install python3-pip
pip3 install --break-system-packages --user mh_z19
python -m mh_z19

CO2センサー mh_z19接続

mh_z19図
接続図

二酸化炭素がとれる

root@raspberrypi:~# python -m mh_z19
{"co2": 593}
root@raspberrypi:~#

温度もとれるっぽい

root@raspberrypi:~# python -m mh_z19 --all
{"co2": 402, "temperature": 26, "TT": 66, "SS": 0, "UhUl": 13568}
root@raspberrypi:~#

node-exporter インストール

text collect を使うので prometheus-node-exporter-collectors を apt install

apt install prometheus-node-exporter-collectors

node-exporter で読み込むテキストデータの場所

ls -l /var/lib/prometheus/node-exporter/

スクリプト設置

スクリプト作成

vi collect-co2.sh
内容
#!/bin/bash

### file path ###
PRM_PATH=/var/lib/prometheus/node-exporter
TMP_FILE=${PRM_PATH}/mh_z19.prom.tmp
PRM_FILE=${PRM_PATH}/mh_z19.prom

### collect co2 value ###
i=0
while [ $i -le 10 ]
do
  sleep 1
  VALUE=`python -m mh_z19 | jq .[]`
  if [ -z $VALUE ]; then
    ((i++))
    echo "co2 value is null. retry $i"
  else
    echo "co2 value is $VALUE"
    break
  fi
done

### put prom file ###
echo "mh_z19_co2 $VALUE" > $TMP_FILE
echo "mh_z19_co2_retry $i" >> $TMP_FILE
mv $TMP_FILE $PRM_FILE
exit

動作確認

chmod 755 collect-co2.sh
./collect-co2.sh

以下に保存されていることを確認

ls -l /var/lib/prometheus/node-exporter/
cat /var/lib/prometheus/node-exporter/mh_z19.prom
出力例
mh_z19_co2 713
mh_z19_co2_retry 0

crontab

crontab -e
追加する
### raspi-co2-exporter ###
* * * * * /root/collect-co2.sh

prometheus 設定

prometheus.yaml に追記する

  - job_name: node
    # If prometheus-node-exporter is installed, grab stats about the local
    # machine by default.
    static_configs:
    - targets:
      - localhost:9100
      - 192.168.0.50:9100 ★

grafana 設定

grafana-co2.json をインポートする

参考

https://github.com/UedaTakeyuki/mh-z19

広告

Amazon.co.jp : 二酸化炭素センサー mh-z19
メルカリ:ラズパイ